二次加壓供水設備(遠程監控,自動變頻,無二次污染)
產品特點:運行穩定,節能效果好,可遠程運維- 所屬分類:全自動供水設備
產品簡介:二次加壓供水設備是長沙中贏供水采用前進的設計技術研制的新型供水設備。可消除負壓,提高可靠性;占地面積小,安裝使用維護方便;新建的住宅小區、辦公樓、賓館、學校等民用建筑的生活用水應用廣范。
- 咨詢熱線:183-9097-2823
產品詳情
工作原理
設備優勢
聯系我們



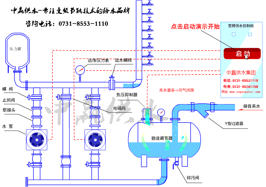
智能無負壓供水設備工作原理圖

智能無負壓供水設備安裝圖

二次加壓供水設備現場圖


二次加壓供水設備簡介
二次加壓供水設備是長沙中贏供水采用前進的設計技術自行開發研制的新型供水設備。具有變量恒壓,供水壓力精度高的顯著特點,即在壓力不變的前提下,流量從零到大工作流量范圍內,供水壓力變化范圍在±0.01Mpa以內,可消除對自來水管網產生負壓的現象,提高了生活給水系統的可靠性;占地面積小,節省建設投資,安裝使用維護方便;是適合用于生活及工業建筑生活系統的理想給水設備。
二次加壓供水設備應用范圍
1、新建的住宅小區、辦公樓、賓館、學校等民用建筑的生活用水。
2、工礦企業的生活、生產用水。
3、各種循環用水系統。
4、自來水廠的大型供水中間加壓泵站。
5、原有氣壓式及變頻調速供水設備的改造工程。
6、低層自來水壓力不能滿足要求的消防用水。
7、其它以自來水為水源,需要增高水壓供水的場合。
8、高層建筑的中、高區加壓供水。
9、供水流量及供水壓力可根據用戶要求設計。
10、如總進水經常停水或供水不足,或用水時間過于集中,進水量小于供水量,則不宜采用無負壓供水,防止水泵過于頻繁啟動,損壞設備,而應建貯水池采用變頻供水。
二次加壓供水設備工作原理
二次加壓供水設備進水管與自來水管網直接相連,水在自來水管網剩余壓力驅動下壓入設備進水管,設備的加壓水泵在進水剩余壓力的基礎上繼續加壓,將供水壓力提高到用戶所需的壓力后向出水管網供水;具體的說:
當用戶用水量大于自來水管網供水量時,進水管網壓力下降,當設備進水口壓力降到絕對壓力小于0(或設定的管網保護壓力)時,設備中的負壓預防和控制裝置自動啟動工作,對設備運行狀態進行調整直至設備停機待命,確保進水管網壓力不再降低而對自來水管網造成不利影響;
當自來水管網供水能力恢復,進水管網壓力恢復到保護壓力以上時,設備自動啟動,恢復正常供水;當自來水管網剩余壓力滿足用戶供水要求時,設備自動進入休眠狀態,由自來水管網直接向用戶供水,供水不足時設備自動恢復運行;
當用戶不用水或用水量很小時,設備自動進入停機休眠狀態,由設在設備出水側的小流量穩壓保壓罐維持用戶數量用水及管網漏水,用戶用水穩壓保壓罐不能維持供水管網所需壓力時,設備自動喚醒,恢復正常運行。設備運行過程中充分利用自來水管網的剩余壓力,始終既不對自來水管網造成不利影響又最大限度的滿足用戶需求,降低供水能耗,實現供水系統優質運行。
二次加壓供水設備設備特點
1、二次加壓供水設備設備為微機全自動控制變頻調速運行,停電設備自動停機,來電自動開機,完全做到全自動。
2、設備采用多級全不繡鋼加壓泵,泵殼,葉輪及主要配件均采用食品級不繡鋼材質制造,流通光滑,高效節能,運轉平穩,噪音極底,整機性能優異,是理想的綠色環保節能型給水設備。
3、無需修建水池或水箱,也不需設置大型氣壓罐,節省了一大筆投資,而且由于能充分利用自來水管網自身壓力。
4、衛生無二次污染,供水系統從自來水管網至用戶水龍頭為全封閉結構。污染物不會進入系統,水體不與空氣直接接觸,過濾部件采用食品級不繡鋼制作,無二次污染機會,環保衛生。
5、節能效果顯著,設備直接與自來水管串接,在自來水廠一次供水管網壓力的基礎、上疊加所需的壓力,差多少,補多少,能充分利用管網的壓力,用水低峰期,設備甚至不需要運行,與傳統給水設備比,節能達30%-60%
6、節約水資源,不用定期清洗消毒,不浪費水資源和人力資源。節約維護費用。
7、占地面積小,不需要建造蓄水池或水箱不需要配置大型氣壓罐,大大節約了系統占地面積,可以利用節約的土地提高地產利用率,符合國家節約土地的要求。
8、安裝簡便,只需連接進出水管,施工周期短,安裝簡單。
9、箱式二次加壓供水設備設備運行穩定,振動小,噪音低。
10、系統供水穩定,充分保證系統末端壓力。
11、可附加自動巡檢功能,降低物業管理費用。
12、采用PLC可編程控制全自動運行,操作維護方便。
13、一體化專業設計,結構緊湊,投資少,安裝方便,外形美觀。
14、利用管網壓力的疊加以及自動變頻運行方式,節能效果得到顯著提高。
15、配套安裝方便,只有一個市政管網進口和一個供水出口。
長沙中贏供水設備有限公司
咨詢熱線:0731-8553-1110
24小時熱線:
曾經理 183-9097-2823
周經理 137-5518-0551
地址:長沙市雨花區新興路120號2棟全部
傳真:0731-8526-1150
郵編:400010





